
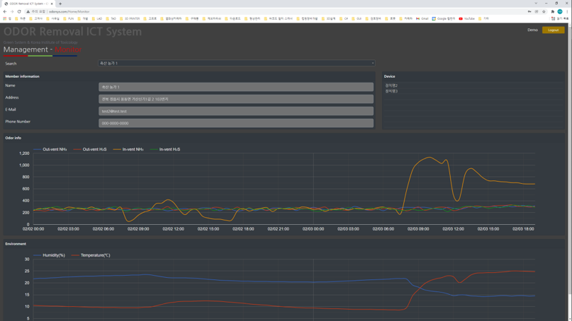
원격 측정 데이터 수집/모니터링 서비스(웹서비스) 개발 진행 중

'CHAKOON > Project' 카테고리의 다른 글
| [자동화 SI] 키오스크 생산 검사 자동화 (0) | 2022.04.28 |
|---|---|
| [자동화 SI] 인사 평가 시스템 구축(WEB) (0) | 2022.04.28 |
| [자동화 SI] 수소 용품 평가 프로그램 (0) | 2022.04.28 |
| [연구소 시험 자동화] RAT 시험 자동화 프로그램 (0) | 2022.04.28 |
| [연구소 시험 자동화] Multi 1.4 SBS Tube Rack 2D barcode 인식 프로그램 (0) | 2022.04.28 |